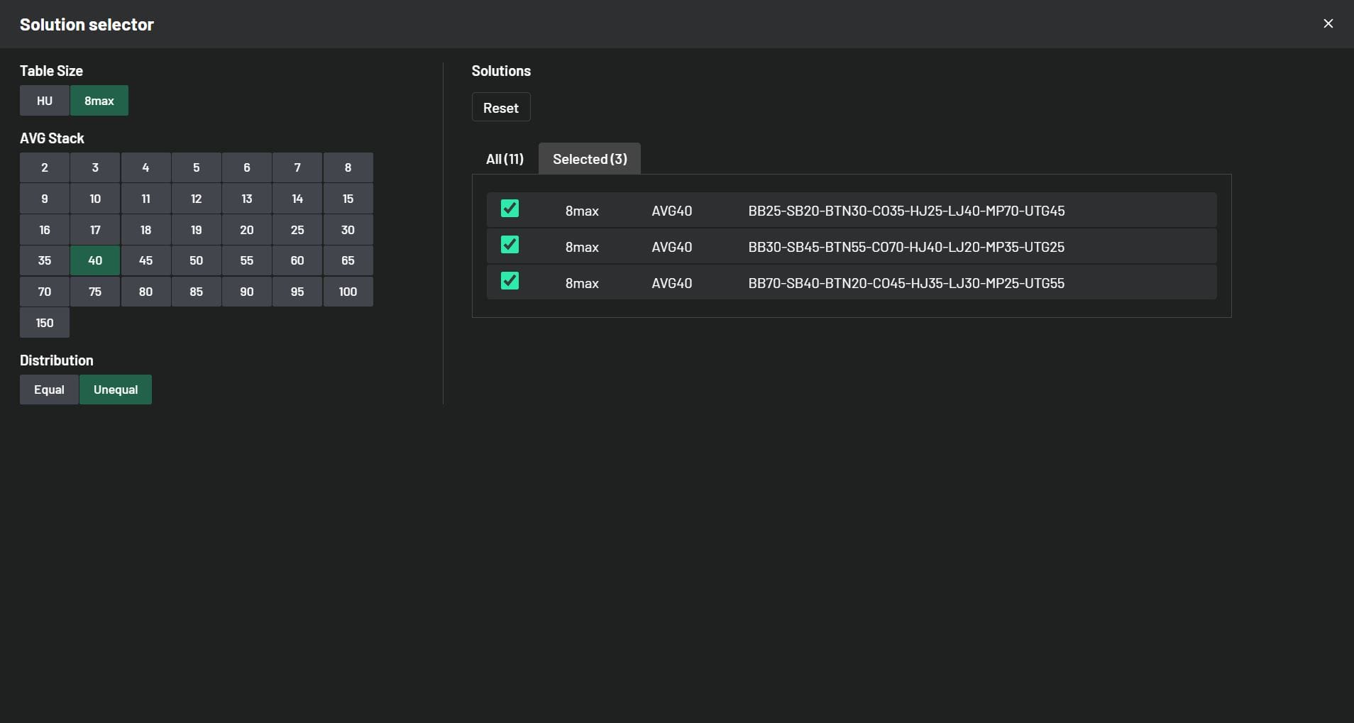
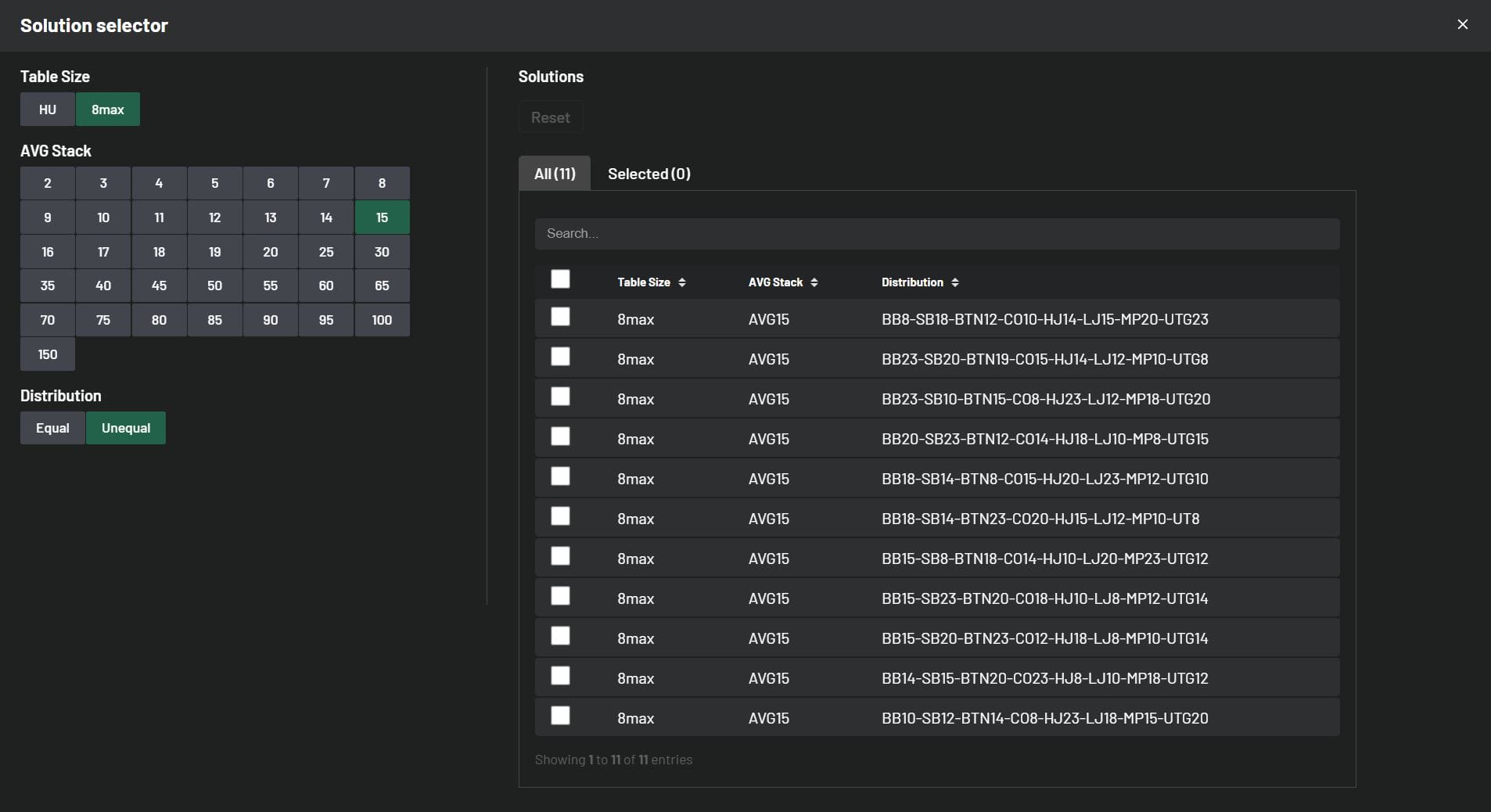
Back to Knowledge Base Update: Solutions and Improvements June 5, 2024 | Randar Sikk Share It’s time to showcase our latest updates designed to enhance your learning experience. We’ve made improvements to our MTT solutions by incorporating both ChipEV and ICM models. We’ve made a few changes based on your feedback regarding features. Additionally, we’ve been working behind the scenes to improve your learning experience, and we’re excited to deliver these updates to you in the near future. Stay tuned! ChipEV Solutions 14 new 8-max ChipEV solutions have been added, expanding our collection to 109 solutions, including both 8-max and Heads-Up formats. We’ve remained committed to our goal of covering a wide range of solutions with unequal stack sizes. New solutions with Unequal Stack Distributions: 11 New Different 8max Solutions with average stack size 15bb 3 New Different 8max Solutions with average stack size 40bb Take a quick peek below to see how these stacks are distributed: ICM Solutions 29 new 8-max Final Table solutions have been added, expanding our collection to 197 solutions, including Early Stage, Bubble Play, In The Money, and Final Table solutions. All new ICM Final Table solutions come with unequal stack distributions. Now you have the opportunity to learn how your decisions change at the beginning of the Final Table with unequal stacks compared to equal stack distributions. New solutions with Unequal Stack Distributions: 7 New Different 8max Solutions with average stack size 25bb 11 New Different 8max Solutions with average stack size 30bb 11 New Different 8max Solutions with average stack size 40bb Take a quick peek below to see how these stacks are distributed: Updates to Improve your Trainer Experience Replay Mistakes Mode We’ve supercharged our Replay Hands Mode, bumping it up from 10 hands per session to a whopping 99 hands in one go! So, here’s the deal: if you’ve got more than 99 hands to tackle, just knock out 99 in a session. Feeling ambitious? Start another session for more. And if you’ve got fewer than 99 hands, no sweat – you can breeze through them all in a single session. GTO / Full Toggle in Hero Range Toggle is a useful tool in scenarios where the range is narrow and there are many hand combinations used with very low frequency. Switching from GTO to Full makes it easier to identify your whole range, especially in mobile view. Now you have the option to toggle your strategies during your training session in Hero Range View. #1 seller! Complete GTO Preflop Charts & Trainer Package All 900+ GTO solutions across every format Interactive Chart View + Range View + Trainer MTT, Cash, ICM, PKO, Hyper, Spin & Go — everything included 7-day free trial — cancel anytime $20.8/mo $25/mo Billed annually Best Value Billed monthly More detailsAdd to cart Share Related articles Poker How to Get Staked in Poker: What Backers Look For April 19, 2026 Read more Poker The Complete Guide to Independent Chip Model (ICM) April 9, 2026 Read more Poker An Introduction to Mystery Bounty Tournament Strategy April 9, 2026 Read more